超濾運行模式
超濾可以按照全流或死端過濾(Dead-end)、錯流過濾(Cross-flow)和濃水排放過濾(Concentrate Bleed)三種運行模式操作。
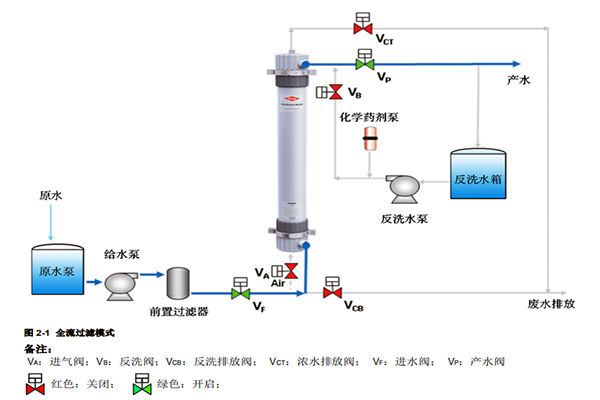
全流或死端過濾模式
當超濾進水懸浮物、濁度和 COD 低時,比如潔凈的地表水、井水、自來水和海水等水源,或者超濾前設置有較嚴格的預處理,比如有混凝/澄清器、砂濾器以及多介質過濾器等較差水質的水源,超濾可按照全流過濾模式操作。此過濾模式與傳統過濾類似,進水進入超濾膜組件,全部透過膜表面成為產水從超濾膜組件過濾液側流出。被超濾膜截流的懸浮物、膠體和大分子有機物等雜質通過定時氣擦洗、水反洗和正洗以及定期的化學清洗過程排出膜組件。

錯流過濾模式
當超濾進水懸浮物、濁度較高時,比如污水或者污水回用處理應用,超濾可按照錯流過濾模式操作。進水進入超濾膜組件,部分透過膜表面成為產水,另一部分則夾帶懸浮物等雜質排出膜組件成為濃水,排出的濃水重新加壓后又循環回到膜組件內,保持膜表面較高流速產生的剪切力,把膜表面上截流的懸浮物等雜質帶走,從而使污染層保持在一個較薄的水平。
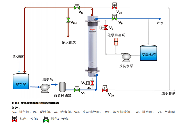
濃水排放過濾模式
當超濾進水懸浮物含量較低時,超濾可按照濃水排放過濾模式來操作。進水進入超濾膜組件,以較低比例的濃水量排出膜組件,通常 5-10%的進水量,大部分的進水透過膜表面成為產水產出。
濃水排放過濾和錯流過濾模式操作同樣需要定時氣擦洗、水反洗和正洗以及定期的化學清洗來恢復超濾膜過濾性能。
全流過濾能耗低、操作壓力低,因而運行成本更低;而錯流過濾則能處理懸浮物含量更高的進水。具體的操作模式需要根據進水中的懸浮物含量、濁度和 COD 以及通過中試實驗來確定。

超濾清洗工藝
超濾的清洗工藝包括物理清洗工藝的氣擦洗、水反洗和正洗以及化學清洗工藝的化學加強反洗(Chemical Enhanced Backwash)和化學清洗(Cleaning In Place)等。其中氣擦洗是利用壓縮空氣在水中形成強力湍動,松動膜表面截留的顆粒污染物,而水反洗采用水流方向與產水方向相反的方式,水流透過膜孔,可以清除膜孔深層和膜表面的污染物,正洗則去除反洗殘留的污染物,并排出在膜組件的氣體。
化學加強反洗和化學清洗則通過化學藥劑來清除膠體、有機物、無機鹽等在超濾膜表面和內部形成的污染。清洗頻率提高、清洗強度增大都有利于更徹底地清除各類污染物。